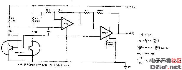
如图所示,是二极管作为温度传感器的应用电路。电路中,采用硅二极管VD1和VD2作为温度传感器,硅二极管的温度系数为ZmV/℃ 。A1和VT1等构成恒流源电路,为VD1和VD2提

温度传感器电路
583x250 - 43KB - JPEG

温度传感器应用电路图
650x361 - 126KB - JPEG

求温度传感器与89s52单片机的连接电路图
450x308 - 47KB - JPEG

温度传感器电路图2
618x239 - 25KB - JPEG

温度传感器接口电路图
493x410 - 68KB - JPEG

pt100温度传感器放大电路
500x380 - 41KB - JPEG

红外传感器信号处理电路图
555x366 - 63KB - JPEG

0l(l34)发动机冷却温度传感器和怠速空气温度
1000x738 - 84KB - GIF

【图】PT100温度传感器应用原理电路图温度传
685x282 - 37KB - JPEG

ds18b20温度传感器工作原理及其应用电路图
389x228 - 15KB - JPEG

【图】电池驱动温度传感器电路图集成电流传感
600x378 - 38KB - GIF

温度传感器电路
468x271 - 17KB - JPEG

华氏温度传感器基本电路图
438x330 - 13KB - JPEG

温度传感器应用电路
650x359 - 18KB - GIF

ZTPl35S-R型传感器在体温计中的应用
892x848 - 72KB - JPEG