
大数据运维干货|服务器监控zabbix分享篇
640x288 - 31KB - JPEG

zabbix监控mysql都包括哪些重要的项
1911x862 - 214KB - JPEG

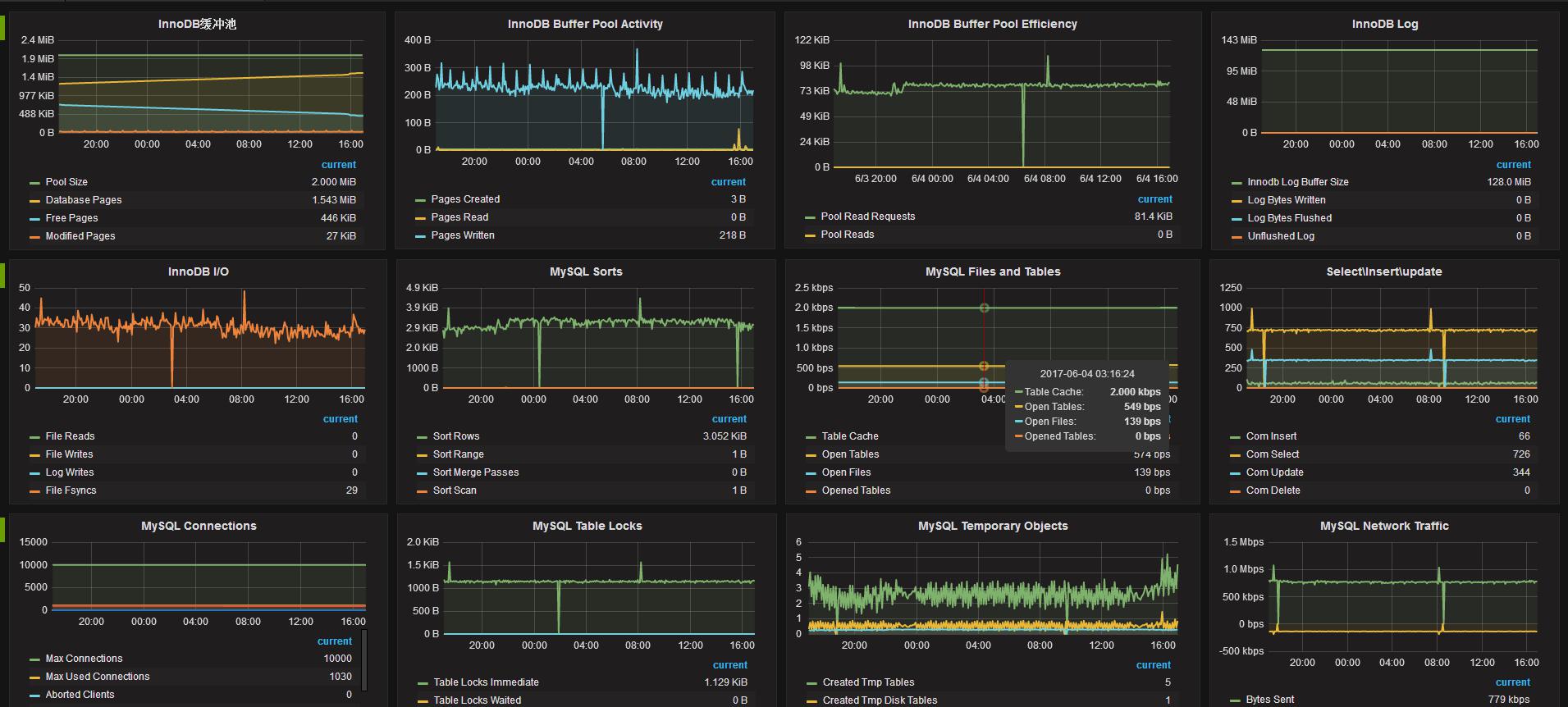
Zabbix监控系统使用详解
2688x1019 - 365KB - PNG

大数据运维干货|服务器监控zabbix分享篇
640x340 - 25KB - JPEG

zabbix监控页面
1296x462 - 28KB - PNG

zabbix自动监控Linux端口_「电脑玩物」中文网
951x588 - 192KB - JPEG

linux系统搭建zabbix监控服务器 - linux服务器 -
1081x617 - 93KB - JPEG

zabbix监控mysql都包括哪些重要的项
512x371 - 48KB - PNG

Zabbix监控系统深度实践
680x680 - 30KB - JPEG

zabbix监控CPU,内存,流量,硬盘
640x389 - 31KB - JPEG
zabbix监控CPU,内存,流量,硬盘
640x312 - 22KB - JPEG

zabbix监控端口连接数 zabbix自定义监控实现思
1366x621 - 62KB - PNG

Zabbix监控系统深度实践【报价大全、价格、商
200x200 - 5KB - JPEG

Zabbix监控nginx性能_「电脑玩物」中文网我们
1272x449 - 58KB - PNG

Zabbix 如何监控服务器硬件信息?
1364x474 - 411KB - JPEG