空气能热泵工作原理

空气能热泵工作原理相关图片

空气源热泵的原理
2474x947 - 467KB - JPEG

空气能热泵VS中央空调,数据对比告诉你哪一个更好!
640x326 - 122KB - OTHER

空气能热泵工作原理 空气源热泵四大优点
460x282 - 89KB - JPEG

空气能热泵工作原理
1170x601 - 37KB - JPEG

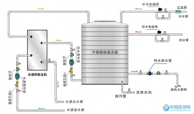
婴儿游泳馆空气能热水器工作原理图
640x333 - 49KB - JPEG

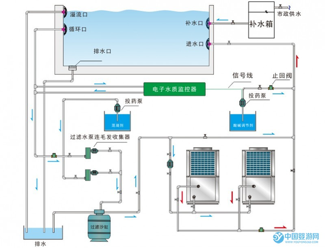
婴儿游泳馆空气能热水器工作原理图
640x378 - 138KB - PNG

空气能热泵采暖及热水系统工作原理
695x408 - 22KB - JPEG

空气能热水器工作原理|空气源热泵热水器原理
554x296 - 137KB - PNG

空气能原理是什么?空气能热水器工作原理
1958x1029 - 118KB - JPEG

婴儿游泳馆空气能热水器工作原理图
640x490 - 186KB - PNG

房地产农村集镇改造专用空气能热泵热水器
700x461 - 52KB - JPEG

北方供暖 广东空气能热泵OEM厂家 空气能
356x220 - 12KB - JPEG

空气能热水器安装在哪里更好呢?
884x503 - 245KB - PNG

热泵人 你该知道的空气能热泵原理
460x282 - 109KB - JPEG

列入补贴政策的空气能热泵烘干机优缺点有
640x448 - 27KB - JPEG

空气能热泵工作原理相关问答

暂无相关问答

大家都在看

相关专题