消防供水系统_消防稳压给水设备

消防供水系统相关图片

20170405-消防正式课第12讲-室内外消防给水系统C-西张
448x252 - 34KB - JPEG

室内消防水灭火系统给水管道精确解析
649x441 - 29KB - JPEG

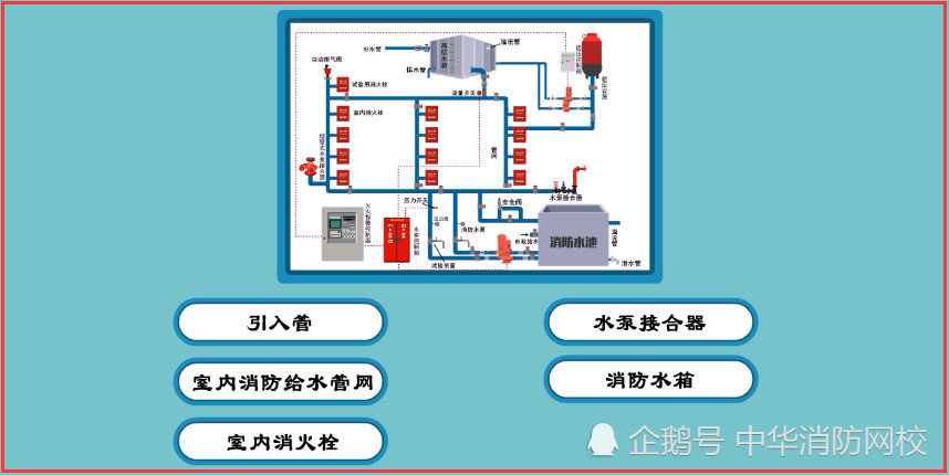
室内消防供水系统图_室内消火栓供水系统
1210x626 - 244KB - PNG

2小时直播,深入破解消防给水系统,限时免费,中华消防网校文章
858x430 - 75KB - JPEG

国标电子书库-赵世明:消防给水临时高压系统的启泵控制分析
580x601 - 28KB - JPEG

高层建筑消防给水系统分区浅议.pdf
800x1159 - 369KB - PNG

建构筑物消防员初级-室外消火栓给水系统
1026x530 - 197KB - PNG

消防给水系统分区供水的三种形式
684x448 - 32KB - JPEG

第3章高层建筑消防给水系统
892x690 - 79KB - JPEG

一级注册消防工程师考点:消防给水系统构成
640x323 - 29KB - JPEG

第4章 室内消防给水系统PPT
1080x810 - 73KB - JPEG

注册消防工程师考点:消防给水系统分类
600x456 - 102KB - PNG

建筑给水系统的分类与系统给水要求_湘
603x244 - 19KB - JPEG

2018消防知识点:消防给水系统工作压力的
321x449 - 43KB - JPEG

消防给水系统中消防泵自检方式的分析-
391x265 - 10KB - JPEG

消防供水系统相关问答

符合哪些条件时,消防给水系统应分区供水?
答:符合下列条件时,消防给水系统应分区供水:1)系统工作压力大于2.40MPa。2)消火栓栓口处静压大于1.0MPa。3)自动水灭火系统报警阀处的工作压力大于1.60MPa或喷头处的工
消防供水系统有哪些类型?
答: 消防给水系统按供水压力分为三类:高压给水系统、临时高压给水系统、低压给水系统。四川博海供水设备为你解答!
消防供水系统与自动喷水灭火系统是否可以合用一套气体顶压消
答:参照图集_98S205消防增压稳压设备选用与安装 ,可选型选用一套消火栓和喷淋合用的增压稳压设备,有效气压罐容积会提高到450l,启、停泵的压力也会增加。
低压、高压、稳高压消防给水系统的定义以及应用
答:低压就是由市政供水,用市政压力,一般也就0.2MPa这样, 高压分常高压和临时高压,常高 消防给水管网中最不利点的水压和流量平时能满足灭火时的需要,系统中不设消防泵和
消防给水系统什么时候采用分区供水方式
答:这个按照规定的是直接给水的系统静压超过1.2mpa的,需要采用分区给水的。具体的如下 6.2.1 符合下列条件时,消防给水系统应分区供水: 1 消火栓栓口处最大工作压力大于 1.2
消防给水系统分区供水是什么意思
答:一次送水动能消耗过大等情况。 符合下列条件时,消防给水系统应分区供水: 1 系统工作压力大于2.40MPa; 2 消火栓栓口处静压大于1.0MPa; 3 自动水灭火系统报警阀处的工作
采用无负压供水设备,还怎样装消防供水系统
答:这是两个系统,无负压供水设备一般是供生活用水。 所以,还是照老规矩做消防供水系统。
消防给水系统主要由消防水源(市政管网、水池、水箱)、供水设
答:高压消防给水系统是在消防给水系统管网中,最不利于消防用水点的水压和流量平时能满足灭火时的需要,系统中不设消防泵和消防转输泵的消防给水系统。
消防供水系统可靠性属于什么的安全评价内容
答:消防供水系统的可靠性是属于消防水源的安全评价,也可以算是消防设施的消防水源。
四级石油库消防供水可以采用低压消防系统吗
答:不能,只能采取高压供水。

大家都在看

相关专题