磷化废水处理系统是我公司主推的处理系统,这一套系统不仅成本低,占地小,操作简单,而且便于调节,可运行性强,让很多的老客户称赞不已。设计此套系统采用最新型的废水处理
中国污水处理行业门户网站,提供污水处理项目、污水处理技术、工业废水处理工艺流程、农村污水处理方法、及污水处理设备采购招标,城市生活污水处理厂及污水处理公司。
和美丽如画的太湖风景区相邻。本公司有着优质的污水处理系统、废水处理系统、污水废水节能处理系统产品。公司是集石化设备研究、开发、生产的一家多年从事化工设备
简介:污水处理 (sewage treatment,wastewater treatment):为使污水达到排入某一水体或再次使用的水质要求对其进行
一种污水处理系统,沉淀池上部设有第一过滤筛板,沉淀池通过第一排水管路连通到第一处理池的上部,第一处理池右部设置有隔板,隔板上端留有漂浮
简介:废水处理系统,是指处理废水的几种单元过程合理组合成的整体。含义废水的种类和性质非常复杂,处理的目的
简介:城市污水处理系统是一套收集固体和液体废物,避免其接触城市人口和饮用水系统的地下管道系统。产生背景18
大理有了家庭污水处理系统大理有了家庭污水处理系统大理有了家庭污水处理系统大理有了家庭污水处理系统排出清水可灌溉自家农田对洱海将实现污水零排放秦蒙琳 《人民

厂家供应地埋式一体化工业污水处理设备【批发价格,厂家,图片,采购】-中国制造网,广州普蕾特流体设备有限公司
2560x1920 - 1464KB - JPEG

产品展示
2074x1556 - 904KB - JPEG

污水处理图片_污水处理图片大全_全景图片
1024x678 - 304KB - JPEG

污水处理控制系统
490x490 - 54KB - JPEG

污水处理系统组态-宋先生的图片-企博网职业博客
500x325 - 25KB - JPEG

基于GPRS的物联网终端应用到污水处理监控系统
500x340 - 34KB - JPEG

农村污水处理曝气生物滤池系统
639x347 - 22KB - JPEG

益阳屠宰污水处理成套设备现场指导-供求商机-潍坊博瑞水处理设备有限公司
1280x482 - 463KB - PNG

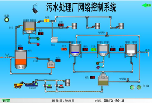
基于GPRS的物联网终端的污水处理厂网络控制系统,解决方案--华强电子网
500x340 - 63KB - JPEG

污水处理DCS控制系统 - 商业机会 - 自动化合作机会,特价库存,热门供求 - 中国传动网
500x285 - 44KB - JPEG

深圳电镀废水处理,揭阳电镀厂污水治理设备-工业废水处理
602x411 - 97KB - JPEG

工控产品-水处理电气-污水处理电气
602x244 - 62KB - JPEG

乡镇污水处理厂集中监控系统
600x337 - 49KB - JPEG

【控制系统代理加盟质量超群的污水处理控制系统由漳州市地区提供】-黄页88网
526x299 - 48KB - JPEG

在污水处理厂做编制,这个工作待遇怎么样呀?
591x443 - 60KB - JPEG